chore: release v0.1.2
managarr - A TUI and CLI to manage your Servarrs
Managarr is a TUI and CLI to help you manage your HTPC (Home Theater PC). Built with 🤎 in Rust!
What Servarrs are supported?
Try Before You Buy
To try out Managarr before linking it to your HTPC, you can use the purpose built managarr-demo repository. Simply run the following command to start a demo:
curl https://raw.githubusercontent.com/Dark-Alex-17/managarr-demo/main/managarr-demo.sh > /tmp/managarr-demo.sh && bash /tmp/managarr-demo.sh
Installation
Cargo
If you have Cargo installed, then you can install Managarr from Crates.io:
cargo install managarr
# If you encounter issues installing, try installing with '--locked'
cargo install --locked managarr
Docker
Run Managarr as a docker container by mounting your config.yml file to /root/.config/managarr/config.yml. For example:
docker run --rm -it -v ~/.config/managarr:/root/.config/managarr darkalex17/managarr
You can also clone this repo and run make docker to build a docker image locally and run it using the above command.
Features
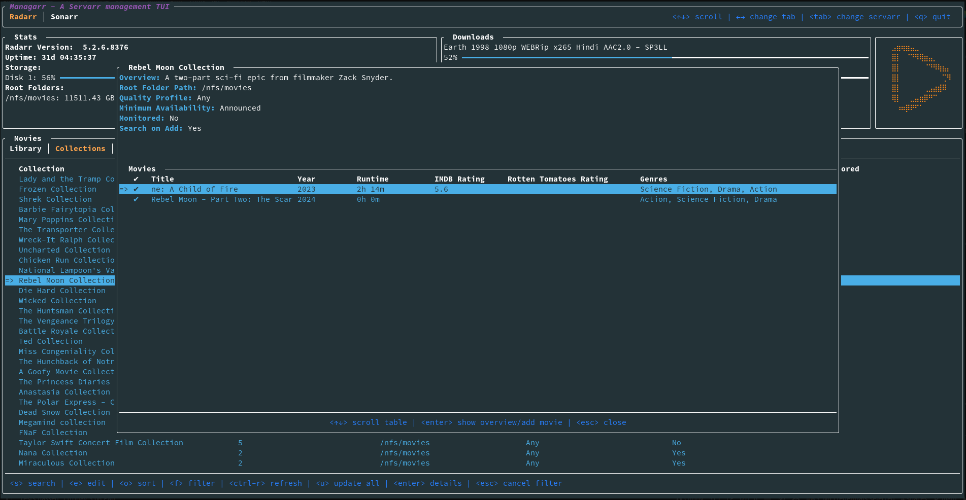
Radarr
- View your library, downloads, collections, and blocklist
- View details of a specific movie including description, history, downloaded file info, or the credits
- View details of any collection and the movies in them
- Search your library or collections
- Add movies to your library
- Delete movies, downloads, and indexers
- Trigger automatic searches for movies
- Trigger refresh and disk scan for movies, downloads, and collections
- Manually search for movies
- Edit your movies, collections, and indexers
- Manage your tags
- Manage your root folders
- Manage your blocklist
- View and browse logs, tasks, events queues, and updates
- Manually trigger scheduled tasks
Sonarr
- Support for Sonarr
Readarr
- Support for Readarr
Lidarr
- Support for Lidarr
Whisparr
- Support for Whisparr
Bazarr
- Support for Bazarr
Prowlarr
- Support for Prowlarr
Tautulli
- Support for Tautulli
The Managarr CLI
Managarr can be used in one of two ways: As a TUI, or as a CLI for managing your Servarrs.
All management features available in the TUI are also available in the CLI.
The CLI can be helpful for automating tasks or for use in scripts. For example, you can use the CLI to trigger a search for a movie, or to add a movie to your library.
To see all available commands, simply run managarr --help:
$ managarr --help
managarr 0.0.36
Alex Clarke <alex.j.tusa@gmail.com>
A TUI and CLI to manage your Servarrs
Usage: managarr [COMMAND]
Commands:
radarr Commands for manging your Radarr instance
completions Generate shell completions for the Managarr CLI
help Print this message or the help of the given subcommand(s)
Options:
-h, --help Print help
-V, --version Print version
All subcommands also have detailed help menus to show you how to use them. For example, to see all available commands for Radarr, you would run:
$ managarr radarr --help
Commands for manging your Radarr instance
Usage: managarr radarr <COMMAND>
Commands:
add Commands to add or create new resources within your Radarr instance
delete Commands to delete resources from your Radarr instance
edit Commands to edit resources in your Radarr instance
get Commands to fetch details of the resources in your Radarr instance
list Commands to list attributes from your Radarr instance
refresh Commands to refresh the data in your Radarr instance
clear-blocklist Clear the blocklist
download-release Manually download the given release for the specified movie ID
manual-search Trigger a manual search of releases for the movie with the given ID
search-new-movie Search for a new film to add to Radarr
start-task Start the specified Radarr task
test-indexer Test the indexer with the given ID. Note that a successful test returns an empty JSON body; i.e. '{}'
test-all-indexers Test all indexers
trigger-automatic-search Trigger an automatic search for the movie with the specified ID
help Print this message or the help of the given subcommand(s)
Options:
-h, --help Print help
Pro Tip: The CLI is even more powerful and useful when used in conjunction with the jq CLI tool. This allows you to parse the JSON response from the Managarr CLI and use it in your scripts; For example, to extract the movieId of the movie "Ad Astra", you would run:
$ managarr radarr list movies | jq '.[] | select(.title == "Ad Astra") | .id'
277
Configuration
Managarr assumes reasonable defaults to connect to each service (i.e. Radarr is on localhost:7878), but all servers will require you to input the API token.
The configuration file is located somewhere different for each OS
Linux
$HOME/.config/managarr/config.yml
Mac
$HOME/Library/Application Support/managarr/config.yml
Windows
%APPDATA%/Roaming/managarr/config.yml
Example Configuration:
radarr:
host: 127.0.0.1
port: 7878
api_token: someApiToken1234567890
sonarr:
host: 127.0.0.1
port: 8989
api_token: someApiToken1234567890
readarr:
host: 127.0.0.1
port: 8787
api_token: someApiToken1234567890
lidarr:
host: 127.0.0.1
port: 8686
api_token: someApiToken1234567890
whisparr:
host: 127.0.0.1
port: 6969
api_token: someApiToken1234567890
bazarr:
host: 127.0.0.1
port: 6767
api_token: someApiToken1234567890
prowlarr:
host: 127.0.0.1
port: 9696
api_token: someApiToken1234567890
tautulli:
host: 127.0.0.1
port: 8181
api_token: someApiToken1234567890
Track My Progress for the Beta release (With Sonarr Support!)
Progress for the beta release can be followed on my Wekan Board
with all items tagged Beta.
Screenshots
Dependencies
Servarr Requirements
- Radarr >= 5.3.6.8612
- Sonarr >= v3
- Readarr v1
- Lidarr v1
- Whisparr >= v3
- Prowlarr v1
- Bazarr v1.1.4
- Tautulli >= v2














