managarr - A TUI to manage your Servarrs
Managarr is a TUI to help you manage your HTPC (Home Theater PC). Built with 🤎 in Rust!
NOTE: Managarr is not yet stable (Pre-Alpha)
I'm regularly making changes to get Managarr to an alpha release. As such, I'm regularly refactoring the code to be cleaner and more easily extensible. Until I get Managarr across the alpha-release finish line, this regular refactoring will make contributions difficult. Thus, stability is not guaranteed (yet!).
This means that while all tests will pass, there may be certain menus or keymappings that are no-ops, or produce empty screens, or things of this sort.
Part of the alpha release plan is to add contribution guidelines, CI/CD, release pipelines, etc. so that all future maintenance and additions can be handled easily. So unfortunately, until that happens, Managarr may contain breaking changes and be slow to react to any PR's.
Progress for the alpha release can be followed on my Wekan Board
with all items tagged Alpha.
Thanks for your patience as I work to get this into a place ready for contributions and to make developer experiences as pleasant as possible!
What Servarrs are supported?
Try Before You Buy
To try out Managarr before linking it to your HTPC, you can use the purpose built managarr-demo repository. Simply run the following command to start a demo:
curl https://raw.githubusercontent.com/Dark-Alex-17/managarr-demo/main/managarr-demo.sh > /tmp/managarr-demo.sh && bash /tmp/managarr-demo.sh
Note: This demo does download a handful of images to your local machine, so be sure to run the cleanup command from the cleanup section of the
managarr-demo README to free space once you're done trying out Managarr:
docker image rm lscr.io/linuxserver/radarr &&\
docker image rm lscr.io/linuxserver/prowlarr &&\
rm -rf /tmp/managarr*
Features
Radarr
- View your library, downloads, collections, and blocklist
- View details of a specific movie including description, history, downloaded file info, or the credits
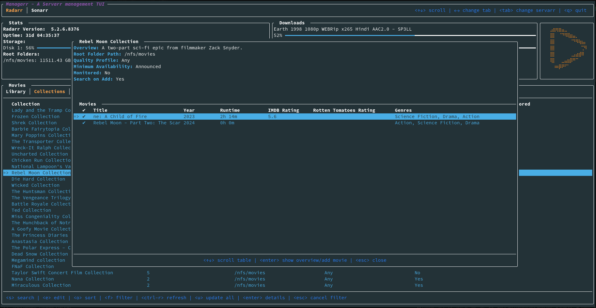
- View details of any collection and the movies in them
- Search your library or collections
- Add movies to your library
- Delete movies, downloads, and indexers
- Trigger automatic searches for movies
- Trigger refresh and disk scan for movies, downloads, and collections
- Manually search for movies
- Edit your movies, collections, and indexers
- Manage your tags
- Manage your root folders
- Manage your blocklist
- View and browse logs, tasks, events queues, and updates
- Manually trigger scheduled tasks
Sonarr
- Support for Sonarr
Readarr
- Support for Readarr
Lidarr
- Support for Lidarr
Whisparr
- Support for Whisparr
Bazarr
- Support for Bazarr
Prowlarr
- Support for Prowlarr
Tautulli
- Support for Tautulli
Installation
Docker
Run Managarr as a docker container by mounting your config.yml file to /root/.config/managarr/config.yml. For example:
docker run --rm -it -v ~/.config/managarr:/root/.config/managarr darkalex17/managarr
You can also clone this repo and run make docker to build a docker image locally and run it using the above command.
Configuration
Managarr assumes reasonable defaults to connect to each service (i.e. Radarr is on localhost:7878), but all servers will require you to input the API token.
The configuration file is located somewhere different for each OS
Linux
$HOME/.config/managarr/config.yml
Mac
$HOME/Library/Application Support/managarr/config.yml
Windows
%APPDATA%/Roaming/managarr/config.yml
Example Configuration:
radarr:
host: 127.0.0.1
port: 7878
api_token: someApiToken1234567890
sonarr:
host: 127.0.0.1
port: 8989
api_token: someApiToken1234567890
readarr:
host: 127.0.0.1
port: 8787
api_token: someApiToken1234567890
lidarr:
host: 127.0.0.1
port: 8686
api_token: someApiToken1234567890
whisparr:
host: 127.0.0.1
port: 6969
api_token: someApiToken1234567890
bazarr:
host: 127.0.0.1
port: 6767
api_token: someApiToken1234567890
prowlarr:
host: 127.0.0.1
port: 9696
api_token: someApiToken1234567890
tautulli:
host: 127.0.0.1
port: 8181
api_token: someApiToken1234567890
Screenshots
Dependencies
Servarr Requirements
- Radarr >= 5.3.6.8612
- Sonarr >= v3
- Readarr v1
- Lidarr v1
- Whisparr >= v3
- Prowlarr v1
- Bazarr v1.1.4
- Tautulli >= v2














