Season.statistics field as Option so that a panic does not happen for outdated Sonarr data. This resolves #35
Season.statistics field as Option so that a panic does not happen for outdated Sonarr data. This resolves #35
managarr - A TUI and CLI to manage your Servarrs
Managarr is a TUI and CLI to help you manage your HTPC (Home Theater PC). Built with 🤎 in Rust!
What Servarrs are supported?
Try Before You Buy
To try out Managarr before linking it to your HTPC, you can use the purpose built managarr-demo repository. Simply run the following command to start a demo:
curl https://raw.githubusercontent.com/Dark-Alex-17/managarr-demo/main/managarr-demo.sh > /tmp/managarr-demo.sh && bash /tmp/managarr-demo.sh
Alternatively, you can try out the demo container without downloading anything by visiting the Managarr Demo site.
Installation
Cargo
If you have Cargo installed, then you can install Managarr from Crates.io:
cargo install managarr
# If you encounter issues installing, try installing with '--locked'
cargo install --locked managarr
Docker
Run Managarr as a docker container by mounting your config.yml file to /root/.config/managarr/config.yml. For example:
docker run --rm -it -v /home/aclarke/.config/managarr/config.yml:/root/.config/managarr/config.yml darkalex17/managarr:latest
You can also clone this repo and run make docker to build a docker image locally and run it using the above command.
Please note that you will need to create and popular your configuration file first before starting the container. Otherwise, the container will fail to start.
Note: If you run into errors using relative file paths when mounting the volume with the configuration file, try using an absolute path.
Homebrew (Mac and Linux)
To install Managarr from Homebrew, install the Managarr tap and then you'll be able to install Managarr:
brew tap Dark-Alex-17/managarr
brew install managarr
# If you need to be more specific, use the following:
brew install Dark-Alex-17/managarr/managarr
To upgrade to a newer version of Managarr:
brew upgrade managarr
Nix (Externally Maintained)
To install Managarr on NixOS, you can use the following command:
nix-env --install managarr
# Alternatively, for non-NixOS users, you can spawn a temporary shell with Managarr available like so:
nix-shell -p managarr
Chocolatey (Windows)
The Managarr Chocolatey package is located here. Please note that validation of Chocolatey packages take quite some time, and thus the package may not be available immediately after a new release.
choco install managarr
# Some newer releases may require a version number, so you can specify it like so:
choco install managarr --version=0.5.0
To upgrade to the latest and greatest version of Managarr:
choco upgrade managarr
# To upgrade to a specific version:
choco upgrade managarr --version=0.5.0
Manual
Binaries are available on the releases page for the following platforms:
| Platform | Architecture(s) |
|---|---|
| macOS | x86_64, arm64 |
| Linux GNU/MUSL | x86_64,armv6,armv7,aarch64 |
| Windows | x86_64,aarch64 |
Windows Instructions
To use a binary from the releases page on Windows, do the following:
- Download the latest binary binary for your OS.
- Use 7-Zip or TarTool to unpack the Tar file.
- Run the executable
managarr.exe!
Linux/MacOS Instructions
To use a binary from the releases page on Linux/MacOS, do the following:
- Download the latest binary binary for your OS.
cdto the directory where you downloaded the binary.- Extract the binary with
tar -C /usr/local/bin -xzf managarr-<arch>.tar.gz(NB: This may requiresudo) - Now you can run
managarr!
Features
Key:
| Symbol | Status |
|---|---|
| ✅ | Supported |
| ❌ | Missing |
| 🕒 | Planned |
| 🚫 | Won't Add |
Radarr
| TUI | CLI | Feature |
|---|---|---|
| ✅ | ✅ | View your library, downloads, collections, and blocklist |
| ✅ | ✅ | View details of a specific movie including description, history, downloaded file info, or the credits |
| ✅ | ✅ | View details of any collection and the movies in them |
| 🚫 | ✅ | View your host and security configs from the CLI to programmatically fetch the API token, among other settings |
| ✅ | ✅ | Search your library or collections |
| ✅ | ✅ | Add movies to your library |
| ✅ | ✅ | Delete movies, downloads, and indexers |
| ✅ | ✅ | Trigger automatic searches for movies |
| ✅ | ✅ | Trigger refresh and disk scan for movies, downloads, and collections |
| ✅ | ✅ | Manually search for movies |
| ✅ | ✅ | Edit your movies, collections, and indexers |
| ✅ | ✅ | Manage your tags |
| ✅ | ✅ | Manage your root folders |
| ✅ | ✅ | Manage your blocklist |
| ✅ | ✅ | View and browse logs, tasks, events queues, and updates |
| ✅ | ✅ | Manually trigger scheduled tasks |
Sonarr
| TUI | CLI | Feature |
|---|---|---|
| ✅ | ✅ | View your library, downloads, blocklist, episodes |
| ✅ | ✅ | View details of a specific series, or episode including description, history, downloaded file info, or the credits |
| 🚫 | ✅ | View your host and security configs from the CLI to programmatically fetch the API token, among other settings |
| ✅ | ✅ | Search your library |
| ✅ | ✅ | Add series to your library |
| ✅ | ✅ | Delete series, downloads, indexers, root folders, and episode files |
| ✅ | ✅ | Trigger automatic searches for series, seasons, or episodes |
| ✅ | ✅ | Trigger refresh and disk scan for series and downloads |
| ✅ | ✅ | Manually search for series, seasons, or episodes |
| ✅ | ✅ | Edit your series and indexers |
| ✅ | ✅ | Manage your tags |
| ✅ | ✅ | Manage your root folders |
| ✅ | ✅ | Manage your blocklist |
| ✅ | ✅ | View and browse logs, tasks, events queues, and updates |
| ✅ | ✅ | Manually trigger scheduled tasks |
Readarr
- Support for Readarr
Lidarr
- Support for Lidarr
Whisparr
- Support for Whisparr
Bazarr
- Support for Bazarr
Prowlarr
- Support for Prowlarr
Tautulli
- Support for Tautulli
The Managarr CLI
Managarr can be used in one of two ways: As a TUI, or as a CLI for managing your Servarrs.
All management features available in the TUI are also available in the CLI. However, the CLI is equipped with additional features to allow for more advanced usage and automation.
The CLI can be helpful for automating tasks or for use in scripts. For example, you can use the CLI to trigger a search for a movie, or to add a movie to your Radarr library.
To see all available commands, simply run managarr --help:
$ managarr --help
managarr 0.5.0
Alex Clarke <alex.j.tusa@gmail.com>
A TUI and CLI to manage your Servarrs
Usage: managarr [OPTIONS] [COMMAND]
Commands:
radarr Commands for manging your Radarr instance
sonarr Commands for manging your Sonarr instance
completions Generate shell completions for the Managarr CLI
tail-logs Tail Managarr logs
help Print this message or the help of the given subcommand(s)
Options:
--disable-spinner Disable the spinner (can sometimes make parsing output challenging) [env: MANAGARR_DISABLE_SPINNER=]
--config-file <CONFIG_FILE> The Managarr configuration file to use [env: MANAGARR_CONFIG_FILE=]
--servarr-name <SERVARR_NAME> For multi-instance configurations, you need to specify the name of the instance configuration that you want to use.
This is useful when you have multiple instances of the same Servarr defined in your config file.
By default, if left empty, the first configured Servarr instance listed in the config file will be used.
-h, --help Print help
-V, --version Print version
All subcommands also have detailed help menus to show you how to use them. For example, to see all available commands for Sonarr, you would run:
$ managarr sonarr --help
Commands for manging your Sonarr instance
Usage: managarr sonarr [OPTIONS] <COMMAND>
Commands:
add Commands to add or create new resources within your Sonarr instance
delete Commands to delete resources from your Sonarr instance
edit Commands to edit resources in your Sonarr instance
get Commands to fetch details of the resources in your Sonarr instance
download Commands to download releases in your Sonarr instance
list Commands to list attributes from your Sonarr instance
refresh Commands to refresh the data in your Sonarr instance
manual-search Commands to manually search for releases
trigger-automatic-search Commands to trigger automatic searches for releases of different resources in your Sonarr instance
clear-blocklist Clear the blocklist
mark-history-item-as-failed Mark the Sonarr history item with the given ID as 'failed'
search-new-series Search for a new series to add to Sonarr
start-task Start the specified Sonarr task
test-indexer Test the indexer with the given ID. Note that a successful test returns an empty JSON body; i.e. '{}'
test-all-indexers Test all Sonarr indexers
toggle-episode-monitoring Toggle monitoring for the specified episode
toggle-season-monitoring Toggle monitoring for the specified season that corresponds to the specified series ID
help Print this message or the help of the given subcommand(s)
Options:
--disable-spinner Disable the spinner (can sometimes make parsing output challenging) [env: MANAGARR_DISABLE_SPINNER=]
--config <CONFIG> The Managarr configuration file to use [env: MANAGARR_CONFIG_FILE=]
-h, --help Print help
Pro Tip: The CLI is even more powerful and useful when used in conjunction with the jq CLI tool. This allows you to parse the JSON response from the Managarr CLI and use it in your scripts; For example, to extract the movieId of the movie "Ad Astra", you would run:
$ managarr radarr list movies | jq '.[] | select(.title == "Ad Astra") | .id'
277
Configuration
Managarr assumes reasonable defaults to connect to each service (i.e. Radarr is on localhost:7878), but all servers will require you to input the API token.
The configuration file is located somewhere different for each OS.
Linux
$HOME/.config/managarr/config.yml
Mac
$HOME/Library/Application Support/managarr/config.yml
Windows
%APPDATA%/Roaming/managarr/config.yml
Specify Which Configuration File to Use
It can sometimes be useful to specify the configuration file you wish to use. This is useful in cases
where you may have more than one instance of a given Servarr running. Thus, you can specify the
config file using the --config flag:
managarr --config-file /path/to/config.yml
Example Configuration:
radarr:
- host: 192.168.0.78
port: 7878
api_token: someApiToken1234567890
ssl_cert_path: /path/to/radarr.crt # Required to enable SSL
sonarr:
- uri: http://htpc.local/sonarr # Example of using the 'uri' key instead of 'host' and 'port'
api_token: someApiToken1234567890
- name: Anime Sonarr # An example of a custom name for a secondary Sonarr instance
host: 192.168.0.89
port: 8989
api_token: someApiToken1234567890
readarr:
- host: 192.168.0.87
port: 8787
api_token_file: /root/.config/readarr_api_token # Example of loading the API token from a file instead of hardcoding it in the configuration file
lidarr:
- host: 192.168.0.86
port: 8686
api_token: ${MY_LIDARR_API_TOKEN} # Example of configuring using environment variables
whisparr:
- host: 192.168.0.69
port: 6969
api_token: someApiToken1234567890
ssl_cert_path: /path/to/whisparr.crt
bazarr:
- host: 192.168.0.67
port: 6767
api_token: someApiToken1234567890
prowlarr:
- host: 192.168.0.96
port: 9696
api_token: someApiToken1234567890
tautulli:
- host: 192.168.0.81
port: 8181
api_token: someApiToken1234567890
Example Multi-Instance Configuration:
radarr:
- host: 192.168.0.78 # No name specified, so this instance's name will default to 'Radarr 1'
port: 7878
api_token: someApiToken1234567890
ssl_cert_path: /path/to/radarr.crt
- name: International Movies
host: 192.168.0.79
port: 7878
api_token: someApiToken1234567890
sonarr:
- name: Anime
weight: 1 # This instance will be the first tab in the TUI
uri: http://htpc.local/sonarr
api_token: someApiToken1234567890
- name: TV Shows
weight: 2 # This instance will be the second tab in the TUI
host: 192.168.0.89
port: 8989
api_token: someApiToken1234567890
In this configuration, you can see that we have multiple instances of Radarr and Sonarr configured. The weight key is
used to specify the order in which the tabs will appear in the TUI. The lower the weight, the further to the left the
tab will appear. If no weight is specified, then tabs will be ordered in the order they appear in the configuration
file.
When no name is specified for a Servarr instance, the name will default to the name of the Servarr with a number
appended to it. For example, if you have two Radarr instances and neither has a name, they will be named Radarr 1 and
Radarr 2, respectively.
In this example configuration, the tabs in the TUI would appear as follows:
Anime | TV Shows | Radarr 1 | International Movies
Specify Which Servarr Instance to Use in the CLI
If you have multiple instances of the same Servarr running, you can specify which instance you want to use by using the --servarr-name flag:
managarr --servarr-name "International Movies"
Environment Variables
Managarr supports using environment variables on startup so you don't have to always specify certain flags:
| Variable | Description | Equivalent Flag |
|---|---|---|
MANAGARR_CONFIG_FILE |
Set the path to the config file | --config |
MANAGARR_DISABLE_SPINNER |
Disable the CLI spinner (this can be useful when scripting and parsing output) | --disable-spinner |
Track What I'm Currently Working On
To see what feature(s) I'm currently working on, check out my Wekan Board.
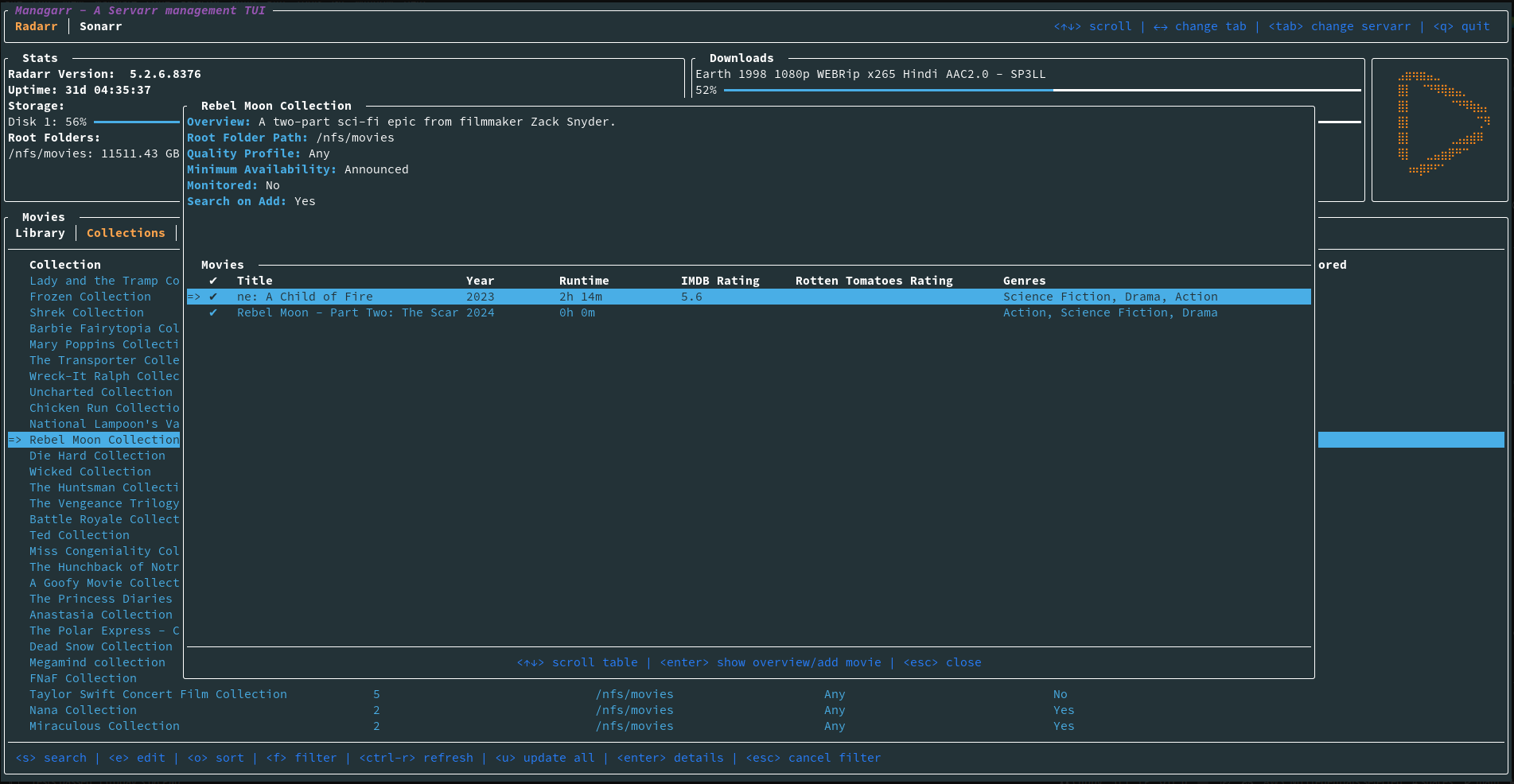
Screenshots
Radarr
Sonarr
General
Dependencies
Servarr Requirements
- Radarr >= 5.3.6.8612
- Sonarr >= v4
- Readarr v1
- Lidarr v1
- Whisparr >= v3
- Prowlarr v1
- Bazarr v1.1.4
- Tautulli >= v2


















