2025-12-19 13:09:26 -07:00
2025-12-19 13:09:26 -07:00
2025-01-21 14:58:35 -07:00
2024-10-30 15:24:03 -06:00

managarr - A TUI and CLI to manage your Servarrs

Check Test License LOC crates.io link Release codecov Crate.io downloads GitHub Downloads Docker pulls Matrix

Managarr is a TUI and CLI to help you manage your HTPC (Home Theater PC). Built with 🤎 in Rust!

library

What Servarrs are supported?

Try Out the Demo

To try out Managarr before linking it to your HTPC, you can use the purpose built managarr-demo repository. Simply run the following command to start a demo:

curl https://raw.githubusercontent.com/Dark-Alex-17/managarr-demo/main/managarr-demo.sh > /tmp/managarr-demo.sh && bash /tmp/managarr-demo.sh

Alternatively, you can try out the demo container without downloading anything by visiting the Managarr Demo site.

Installation

Cargo

If you have Cargo installed, then you can install Managarr from Crates.io:

cargo install managarr

# If you encounter issues installing, try installing with '--locked'
cargo install --locked managarr

Docker

Run Managarr as a docker container by mounting your config.yml file to /root/.config/managarr/config.yml. For example:

docker run --rm -it -v /home/aclarke/.config/managarr/config.yml:/root/.config/managarr/config.yml darkalex17/managarr:latest

You can also clone this repo and run make docker to build a docker image locally and run it using the above command.

Please note that you will need to create and popular your configuration file first before starting the container. Otherwise, the container will fail to start.

Note: If you run into errors using relative file paths when mounting the volume with the configuration file, try using an absolute path.

Homebrew (Mac and Linux)

To install Managarr from Homebrew, install the Managarr tap. Then you'll be able to install Managarr:

brew tap Dark-Alex-17/managarr
brew install managarr

# If you need to be more specific, use the following:
brew install Dark-Alex-17/managarr/managarr

To upgrade to a newer version of Managarr:

brew upgrade managarr

Nix (Externally Maintained)

To install Managarr on NixOS, you can use the following command:

nix-env --install managarr

# Alternatively, for non-NixOS users, you can spawn a temporary shell with Managarr available like so:
nix-shell -p managarr

Chocolatey (Windows)

The Managarr Chocolatey package is located here. Please note that validation of Chocolatey packages take quite some time, and thus the package may not be available immediately after a new release.

choco install managarr

# Some newer releases may require a version number, so you can specify it like so:
choco install managarr --version=0.5.0

To upgrade to the latest and greatest version of Managarr:

choco upgrade managarr

# To upgrade to a specific version:
choco upgrade managarr --version=0.5.0

Manual

Binaries are available on the releases page for the following platforms:

Platform Architecture(s)
macOS x86_64, arm64
Linux GNU/MUSL x86_64,armv6,armv7,aarch64
Windows x86_64,aarch64

Windows Instructions

To use a binary from the releases page on Windows, do the following:

  1. Download the latest binary for your OS.
  2. Use 7-Zip or TarTool to unpack the Tar file.
  3. Run the executable managarr.exe!

Linux/MacOS Instructions

To use a binary from the releases page on Linux/MacOS, do the following:

  1. Download the latest binary for your OS.
  2. cd to the directory where you downloaded the binary.
  3. Extract the binary with tar -C /usr/local/bin -xzf managarr-<arch>.tar.gz (Note: This may require sudo)
  4. Now you can run managarr!

Features

Key:

Symbol Status
Supported
Missing
🕒 Planned
🚫 Won't Add

Radarr

TUI CLI Feature
View your library, downloads, collections, and blocklist
View details of a specific movie including description, history, downloaded file info, or the credits
View details of any collection and the movies in them
🚫 View your host and security configs from the CLI to programmatically fetch the API token, among other settings
Search your library or collections
Add movies to your library
Delete movies, downloads, and indexers
Trigger automatic searches for movies
Trigger refresh and disk scan for movies, downloads, and collections
Manually search for movies
Edit your movies, collections, and indexers
Manage your tags
Manage your root folders
Manage your blocklist
View and browse logs, tasks, events queues, and updates
Manually trigger scheduled tasks

Sonarr

TUI CLI Feature
View your library, downloads, blocklist, episodes
View details of a specific series, or episode including description, history, downloaded file info, or the credits
🚫 View your host and security configs from the CLI to programmatically fetch the API token, among other settings
Search your library
Add series to your library
Delete series, downloads, indexers, root folders, and episode files
Trigger automatic searches for series, seasons, or episodes
Trigger refresh and disk scan for series and downloads
Manually search for series, seasons, or episodes
Edit your series and indexers
Manage your tags
Manage your root folders
Manage your blocklist
View and browse logs, tasks, events queues, and updates
Manually trigger scheduled tasks

Readarr

  • Support for Readarr

Lidarr

  • Support for Lidarr

Whisparr

  • Support for Whisparr

Bazarr

  • Support for Bazarr

Prowlarr

  • Support for Prowlarr

Tautulli

  • Support for Tautulli

Themes

Managarr ships with a few themes out of the box. Here's a few examples:

Default

default

Dracula

dracula

Watermelon Dark

watermelon-dark

You can also create your own custom themes as well. To learn more about what themes are built-in to Managarr and how to create your own custom themes, check out the Themes README.

The Managarr CLI

Managarr can be used in one of two ways: As a TUI, or as a CLI for managing your Servarrs.

All management features available in the TUI are also available in the CLI. However, the CLI is equipped with additional features to allow for more advanced usage and automation.

The CLI can be helpful for automating tasks or for use in scripts. For example, you can use the CLI to trigger a search for a movie, or to add a movie to your Radarr library.

To see all available commands, simply run managarr --help:

$ managarr --help
managarr 0.5.1
Alex Clarke <alex.j.tusa@gmail.com>

A TUI and CLI to manage your Servarrs

Usage: managarr [OPTIONS] [COMMAND]

Commands:
  radarr       Commands for manging your Radarr instance
  sonarr       Commands for manging your Sonarr instance
  completions  Generate shell completions for the Managarr CLI
  tail-logs    Tail Managarr logs
  help         Print this message or the help of the given subcommand(s)

Options:
      --disable-spinner              Disable the spinner (can sometimes make parsing output challenging) [env: MANAGARR_DISABLE_SPINNER=]
      --config-file <CONFIG_FILE>    The Managarr configuration file to use [env: MANAGARR_CONFIG_FILE=]
      --themes-file <THEMES_FILE>    The Managarr themes file to use [env: MANAGARR_THEMES_FILE=]
      --theme <THEME>                The name of the Managarr theme to use [env: MANAGARR_THEME=]
      --servarr-name <SERVARR_NAME>  For multi-instance configurations, you need to specify the name of the instance configuration that you want to use.
                                         This is useful when you have multiple instances of the same Servarr defined in your config file.
                                         By default, if left empty, the first configured Servarr instance listed in the config file will be used.
  -h, --help                         Print help
  -V, --version                      Print version

All subcommands also have detailed help menus to show you how to use them. For example, to see all available commands for Sonarr, you would run:

$ managarr sonarr --help
Commands for manging your Sonarr instance

Usage: managarr sonarr [OPTIONS] <COMMAND>

Commands:
  add                          Commands to add or create new resources within your Sonarr instance
  delete                       Commands to delete resources from your Sonarr instance
  edit                         Commands to edit resources in your Sonarr instance
  get                          Commands to fetch details of the resources in your Sonarr instance
  download                     Commands to download releases in your Sonarr instance
  list                         Commands to list attributes from your Sonarr instance
  refresh                      Commands to refresh the data in your Sonarr instance
  manual-search                Commands to manually search for releases
  trigger-automatic-search     Commands to trigger automatic searches for releases of different resources in your Sonarr instance
  clear-blocklist              Clear the blocklist
  mark-history-item-as-failed  Mark the Sonarr history item with the given ID as 'failed'
  search-new-series            Search for a new series to add to Sonarr
  start-task                   Start the specified Sonarr task
  test-indexer                 Test the indexer with the given ID. Note that a successful test returns an empty JSON body; i.e. '{}'
  test-all-indexers            Test all Sonarr indexers
  toggle-episode-monitoring    Toggle monitoring for the specified episode
  toggle-season-monitoring     Toggle monitoring for the specified season that corresponds to the specified series ID
  help                         Print this message or the help of the given subcommand(s)

Options:
      --disable-spinner  Disable the spinner (can sometimes make parsing output challenging) [env: MANAGARR_DISABLE_SPINNER=]
      --config <CONFIG>  The Managarr configuration file to use [env: MANAGARR_CONFIG_FILE=]
  -h, --help             Print help

Pro Tip: The CLI is even more powerful and useful when used in conjunction with the jq CLI tool. This allows you to parse the JSON response from the Managarr CLI and use it in your scripts; For example, to extract the movieId of the movie "Ad Astra", you would run:

$ managarr radarr list movies | jq '.[] | select(.title == "Ad Astra") | .id'
277

Configuration

Managarr assumes reasonable defaults to connect to each service (i.e. Radarr is on localhost:7878), but all servers will require you to input the API token.

The configuration file is located somewhere different for each OS.

Linux

$HOME/.config/managarr/config.yml

Mac

$HOME/Library/Application Support/managarr/config.yml

Windows

%APPDATA%/Roaming/managarr/config.yml

Specify Which Configuration File to Use

It can sometimes be useful to specify the configuration file you wish to use. This is useful in cases where you may have more than one instance of a given Servarr running. Thus, you can specify the config file using the --config flag:

managarr --config-file /path/to/config.yml

Example Configuration:

theme: default
radarr:
  - host: 192.168.0.78
    port: 7878
    api_token: someApiToken1234567890
    ssl_cert_path: /path/to/radarr.crt # Required to enable SSL
sonarr:
  - uri: http://htpc.local/sonarr # Example of using the 'uri' key instead of 'host' and 'port'
    api_token: someApiToken1234567890
    
  - name: Anime Sonarr # An example of a custom name for a secondary Sonarr instance
    host: 192.168.0.89
    port: 8989
    api_token: someApiToken1234567890
readarr:
  - host: 192.168.0.87 
    port: 8787
    api_token_file: /root/.config/readarr_api_token # Example of loading the API token from a file instead of hardcoding it in the configuration file
lidarr:
  - host: 192.168.0.86
    port: 8686
    api_token: ${MY_LIDARR_API_TOKEN} # Example of configuring using environment variables
whisparr:
  - host: 192.168.0.69
    port: 6969
    api_token: someApiToken1234567890
    ssl_cert_path: /path/to/whisparr.crt
    custom_headers: # Example of adding custom headers to all requests to the Servarr instance
      traefik-auth-bypass-key: someBypassKey1234567890
      SOME-OTHER-CUSTOM-HEADER: ${MY_CUSTOM_HEADER_VALUE}
bazarr:
  - host: 192.168.0.67
    port: 6767
    api_token: someApiToken1234567890
prowlarr:
  - host: 192.168.0.96
    port: 9696
    api_token: someApiToken1234567890
tautulli:
  - host: 192.168.0.81
    port: 8181
    api_token: someApiToken1234567890

Example Multi-Instance Configuration:

theme: default
radarr:
  - host: 192.168.0.78 # No name specified, so this instance's name will default to 'Radarr 1'
    port: 7878
    api_token: someApiToken1234567890
    ssl_cert_path: /path/to/radarr.crt
    
  - name: International Movies
    host: 192.168.0.79
    port: 7878
    api_token: someApiToken1234567890
sonarr:
  - name: Anime
    weight: 1 # This instance will be the first tab in the TUI
    uri: http://htpc.local/sonarr
    api_token: someApiToken1234567890

  - name: TV Shows
    weight: 2 # This instance will be the second tab in the TUI
    host: 192.168.0.89
    port: 8989
    api_token: someApiToken1234567890

In this configuration, you can see that we have multiple instances of Radarr and Sonarr configured. The weight key is used to specify the order in which the tabs will appear in the TUI. The lower the weight, the further to the left the tab will appear. If no weight is specified, then tabs will be ordered in the order they appear in the configuration file.

When no name is specified for a Servarr instance, the name will default to the name of the Servarr with a number appended to it. For example, if you have two Radarr instances and neither has a name, they will be named Radarr 1 and Radarr 2, respectively.

In this example configuration, the tabs in the TUI would appear as follows:

Anime | TV Shows | Radarr 1 | International Movies

Specify Which Servarr Instance to Use in the CLI

If you have multiple instances of the same Servarr running, you can specify which instance you want to use by using the --servarr-name flag:

managarr --servarr-name "International Movies"

Environment Variables

Managarr supports using environment variables on startup so you don't have to always specify certain flags:

Variable Description Equivalent Flag
MANAGARR_CONFIG_FILE Set the path to the config file --config
MANAGARR_DISABLE_SPINNER Disable the CLI spinner (this can be useful when scripting and parsing output) --disable-spinner

Track What I'm Currently Working On

To see what feature(s) I'm currently working on, check out my Wekan Board.

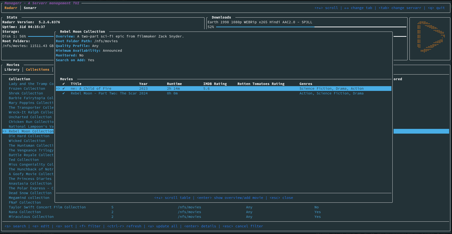
Screenshots

Radarr

radarr_library manual_search new_movie_search add_new_movie collection_details

Sonarr

sonarr_library series_details season_details manual_episode_search

General

logs indexers

Dependencies

Servarr Requirements

Creator

Description
A TUI and CLI for managing *arr servers. Built with 🤎 in Rust
Readme 28 MiB
Languages
Rust 99.9%