2024-11-26 02:59:13 +00:00
2024-10-30 16:02:09 -06:00
2024-10-30 15:24:03 -06:00

managarr - A TUI and CLI to manage your Servarrs

check test License LOC crates.io link Release codecov Crate.io downloads

Managarr is a TUI and CLI to help you manage your HTPC (Home Theater PC). Built with 🤎 in Rust!

library

What Servarrs are supported?

Try Before You Buy

To try out Managarr before linking it to your HTPC, you can use the purpose built managarr-demo repository. Simply run the following command to start a demo:

curl https://raw.githubusercontent.com/Dark-Alex-17/managarr-demo/main/managarr-demo.sh > /tmp/managarr-demo.sh && bash /tmp/managarr-demo.sh

Installation

Cargo

If you have Cargo installed, then you can install Managarr from Crates.io:

cargo install managarr

# If you encounter issues installing, try installing with '--locked'
cargo install --locked managarr

Docker

Run Managarr as a docker container by mounting your config.yml file to /root/.config/managarr/config.yml. For example:

docker run --rm -it -v ~/.config/managarr/config.yml:/root/.config/managarr/config.yml darkalex17/managarr

You can also clone this repo and run make docker to build a docker image locally and run it using the above command.

Please note that you will need to create and popular your configuration file first before starting the container. Otherwise, the container will fail to start.

Features

Key:

Symbol Status
Supported
Missing
🕒 Planned
🚫 Won't Add

Radarr

TUI CLI Feature
View your library, downloads, collections, and blocklist
View details of a specific movie including description, history, downloaded file info, or the credits
View details of any collection and the movies in them
🚫 View your host and security configs from the CLI to programmatically fetch the API token, among other settings
Search your library or collections
Add movies to your library
Delete movies, downloads, and indexers
Trigger automatic searches for movies
Trigger refresh and disk scan for movies, downloads, and collections
Manually search for movies
Edit your movies, collections, and indexers
Manage your tags
Manage your root folders
Manage your blocklist
View and browse logs, tasks, events queues, and updates
Manually trigger scheduled tasks

Sonarr

TUI CLI Feature
🕒 View your library, downloads, blocklist, episodes
🕒 View details of a specific series, or episode including description, history, downloaded file info, or the credits
🕒 View your host and security configs from the CLI to programmatically fetch the API token, among other settings
🕒 Search your library
🕒 Add series to your library
🕒 Delete series, downloads, indexers, root folders, and episode files
🕒 Mark history events as failed
🕒 Trigger automatic searches for series, seasons, or episodes
🕒 Trigger refresh and disk scan for series and downloads
🕒 Manually search for series, seasons, or episodes
🕒 Edit your series and indexers
🕒 Manage your tags
🕒 Manage your root folders
🕒 Manage your blocklist
🕒 View and browse logs, tasks, events queues, and updates
🕒 Manually trigger scheduled tasks

Readarr

  • Support for Readarr

Lidarr

  • Support for Lidarr

Whisparr

  • Support for Whisparr

Bazarr

  • Support for Bazarr

Prowlarr

  • Support for Prowlarr

Tautulli

  • Support for Tautulli

The Managarr CLI

Managarr can be used in one of two ways: As a TUI, or as a CLI for managing your Servarrs.

All management features available in the TUI are also available in the CLI. However, the CLI is equipped with additional features to allow for more advanced usage and automation.

The CLI can be helpful for automating tasks or for use in scripts. For example, you can use the CLI to trigger a search for a movie, or to add a movie to your Radarr library.

To see all available commands, simply run managarr --help:

$ managarr --help
managarr 0.3.0
Alex Clarke <alex.j.tusa@gmail.com>

A TUI and CLI to manage your Servarrs

Usage: managarr [OPTIONS] [COMMAND]

Commands:
  radarr       Commands for manging your Radarr instance
  sonarr       Commands for manging your Sonarr instance
  completions  Generate shell completions for the Managarr CLI
  tail-logs    Tail Managarr logs
  help         Print this message or the help of the given subcommand(s)

Options:
      --disable-spinner  Disable the spinner (can sometimes make parsing output challenging) [env: MANAGARR_DISABLE_SPINNER=]
      --config <CONFIG>  The Managarr configuration file to use [env: MANAGARR_CONFIG_FILE=]
  -h, --help             Print help
  -V, --version          Print version

All subcommands also have detailed help menus to show you how to use them. For example, to see all available commands for Sonarr, you would run:

$ managarr sonarr --help
Commands for manging your Sonarr instance

Usage: managarr sonarr [OPTIONS] <COMMAND>

Commands:
  add                          Commands to add or create new resources within your Sonarr instance
  delete                       Commands to delete resources from your Sonarr instance
  edit                         Commands to edit resources in your Sonarr instance
  get                          Commands to fetch details of the resources in your Sonarr instance
  download                     Commands to download releases in your Sonarr instance
  list                         Commands to list attributes from your Sonarr instance
  refresh                      Commands to refresh the data in your Sonarr instance
  manual-search                Commands to manually search for releases
  trigger-automatic-search     Commands to trigger automatic searches for releases of different resources in your Sonarr instance
  clear-blocklist              Clear the blocklist
  mark-history-item-as-failed  Mark the Sonarr history item with the given ID as 'failed'
  search-new-series            Search for a new series to add to Sonarr
  start-task                   Start the specified Sonarr task
  test-indexer                 Test the indexer with the given ID. Note that a successful test returns an empty JSON body; i.e. '{}'
  test-all-indexers            Test all Sonarr indexers
  help                         Print this message or the help of the given subcommand(s)

Options:
      --disable-spinner  Disable the spinner (can sometimes make parsing output challenging) [env: MANAGARR_DISABLE_SPINNER=]
      --config <CONFIG>  The Managarr configuration file to use [env: MANAGARR_CONFIG_FILE=]
  -h, --help             Print help

Pro Tip: The CLI is even more powerful and useful when used in conjunction with the jq CLI tool. This allows you to parse the JSON response from the Managarr CLI and use it in your scripts; For example, to extract the movieId of the movie "Ad Astra", you would run:

$ managarr radarr list movies | jq '.[] | select(.title == "Ad Astra") | .id'
277

Configuration

Managarr assumes reasonable defaults to connect to each service (i.e. Radarr is on localhost:7878), but all servers will require you to input the API token.

The configuration file is located somewhere different for each OS.

Linux

$HOME/.config/managarr/config.yml

Mac

$HOME/Library/Application Support/managarr/config.yml

Windows

%APPDATA%/Roaming/managarr/config.yml

Specify Which Configuration File to Use

It can sometimes be useful to specify the configuration file you wish to use. This is useful in cases where you may have more than one instance of a given Servarr running. Thus, you can specify the config file using the --config flag:

managarr --config /path/to/config.yml

Example Configuration:

radarr:
  host: 192.168.0.78
  port: 7878
  api_token: someApiToken1234567890
  ssl_cert_path: /path/to/radarr.crt # Required to enable SSL
sonarr:
  uri: http://htpc.local/sonarr # Example of using the 'uri' key instead of 'host' and 'port'
  api_token: someApiToken1234567890
readarr:
  host: 192.168.0.87
  port: 8787
  api_token: someApiToken1234567890
lidarr:
  host: 192.168.0.86
  port: 8686
  api_token: someApiToken1234567890
whisparr:
  host: 192.168.0.69
  port: 6969
  api_token: someApiToken1234567890
  ssl_cert_path: /path/to/whisparr.crt
bazarr:
  host: 192.168.0.67
  port: 6767
  api_token: someApiToken1234567890
prowlarr:
  host: 192.168.0.96
  port: 9696
  api_token: someApiToken1234567890
tautulli:
  host: 192.168.0.81
  port: 8181
  api_token: someApiToken1234567890

Environment Variables

Managarr supports using environment variables on startup so you don't have to always specify certain flags:

Variable Description Equivalent Flag
MANAGARR_CONFIG_FILE Set the path to the config file --config
MANAGARR_DISABLE_SPINNER Disable the CLI spinner (this can be useful when scripting and parsing output) --disable-spinner
----------------------------------------- -------------------------------------------------------------------------------- ----------------------------------

Track My Progress for the Beta release (With Sonarr Support!)

Progress for the beta release can be followed on my Wekan Board with all items tagged Beta.

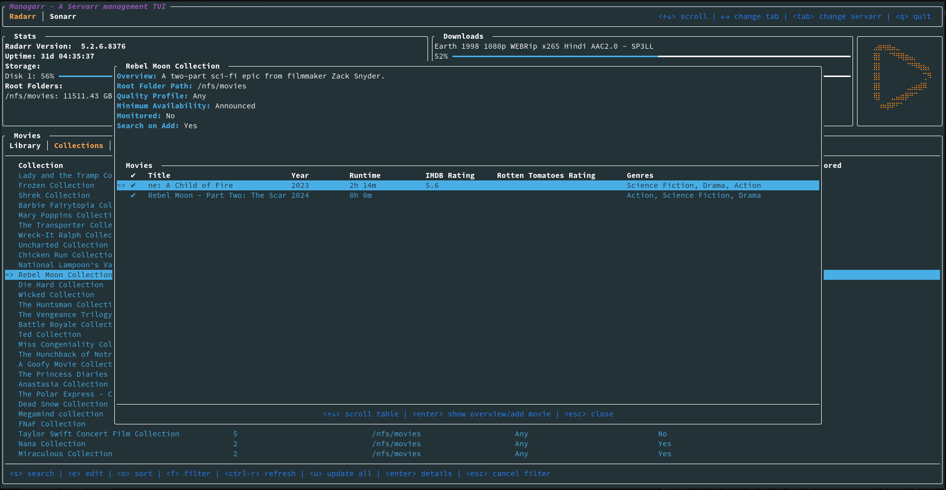
Screenshots

library manual_search logs new_movie_search add_new_movie collection_details indexers

Dependencies

Servarr Requirements

Creator

Description
A TUI and CLI for managing *arr servers. Built with 🤎 in Rust
Readme 28 MiB
Languages
Rust 99.9%